Fully automated DSP scorecard platform. Upload. Analyse. Track Drivers. Operate smarter.
🔍
🔍
Drag & drop DSP scorecards. Fully automated processing in seconds.
Upon Signing up, your account is automaticly setup in seconds
Drivers track scorecard history, KPIs, improvements and real time performance.
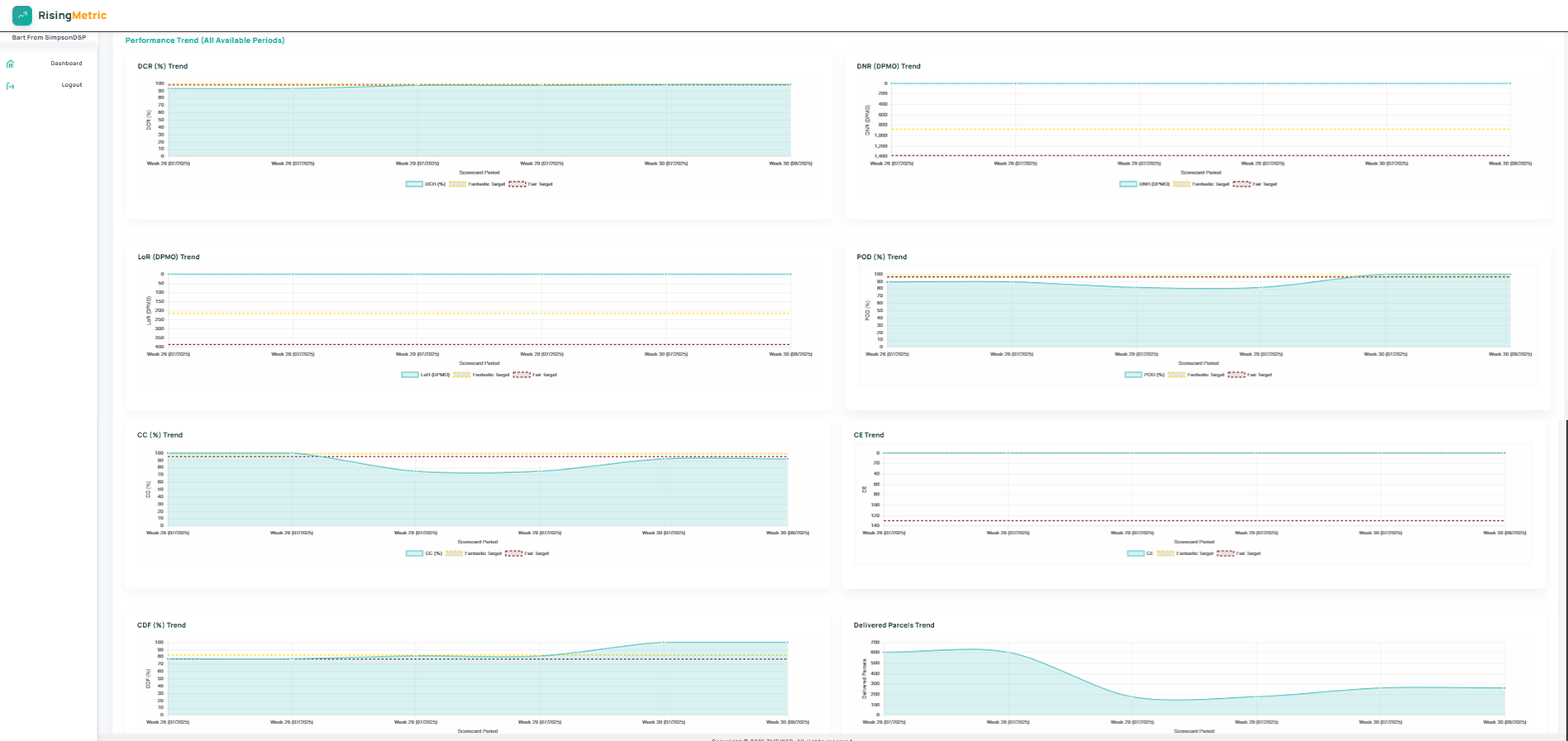
Visualize long term DSP performance. Spot issues early and optimise operations.
The live scorecard data lets you fix problems early, before they hit your performance or compliance score.
Automated reports, parsed uploads and PDFs delivered you focus on your fleet, not formulas.
Each driver gets their own dashboard, KPIs and targets and visibility.